多くの人にとって、金型の印象は今でも工場の冷たい鋼鉄ブロックにあります。しかし、実際には、私たちが毎日触れている携帯電話のケースや、飲料水に使われるプラスチックのカップ、車のボディ板金、そして手に持っている金属製のキーホルダーなども、すべて金型を使った量産によって作られています。金型は現代の機械製造の中核機器です。最も広く使用されており、中心的なものは、スタンピング金型とプラスチック射出金型です。今回はこの2種類の金型の動作原理、分類、核となる工程を10分かけて一度に徹底解説します。
1. スタンピング成形工程とスタンピング金型
スタンピング加工は室温で効率的な金属加工が可能であり、工業生産分野における最も基本的な成形加工の一つでもあります。その中心原理は非常に単純です。まず金型をプレス機に取り付ける必要があり、プレス機の上下運動を利用して金型を駆動し、型閉動作を実行します。次に、金属シートなどの対応する原材料に圧力が加えられ、材料が直接分離されるか、制御可能な塑性変形が生じ、最終的に寸法要件を満たす部品が得られます。
この処理方法の利点は非常に大きいです。プレス部品の寸法精度は高く、品質が安定しており、材料利用率も高いレベルに達します。大量生産すると効率が最高レベルに達し、コストが非常に安くなります。自動車、家電、エレクトロニクス業界の金属部品の90%以上はプレス加工で完成します。ただし、これには重大な制限があり、少量のバッチや単一部品の生産には適していません。
プレス加工の中核となる工程は主に2つに分けられます。そのうちの 1 つは分離プロセスに属し、材料を破壊して分離する必要があることを意味します。一般的なものには、打ち抜き、打ち抜き、トリミング、切断などが含まれます。私たちが毎日目にする穴あき金属部品や平らな金属ガスケットは、基本的にこのタイプのプロセスに依存しています。完了しました。もう 1 つは成形プロセスです。このプロセスでは、材料を亀裂を生じさせることなく塑性変形させて、目的の 3 次元形状を得ることができます。その中心となる工程には、水筒の金属シェルや自動車の湾曲した板金など、曲げ、絞り、フランジ加工、収縮、膨らみなどが含まれており、これらすべては成形プロセスと切り離すことができません。
対応するスタンピング金型にも明確で整然とした分類基準があり、プロセスの性質に応じて分類されています。ブランキング金型、曲げ金型、絞り金型、成形金型に分けられます。それぞれが異なるプロセスに対応します。工程の組み合わせの度合いにより、単工程金型と複合金型に分けることもできます。順送金型(つまり、連続金型)と同様に、単工程金型は 1 つのストロークで 1 つのプロセスのみを完了できるため、小ロット生産に適しています。順送金型は複数の工程を一度のストロークで完了することができます。モーターコアなどの高精度・大量生産部品の生産工程において、特に大きなメリットが得られます。
2. プラスチック成形技術とプラスチック金型
プラスチック金型は金属材料のプレス金型とは異なり、様々なプラスチック原料を加工します。私たちが日常的に触れるプラスチック製品のほとんどはプラスチック金型に依存しています。プラスチック自体は密度が低いという特徴があり、プラスチック自体は絶縁性、耐摩耗性、耐食性に優れるという利点があり、プラスチック自体は加工が容易であるという利点があります。したがって、プラスチックは工業生産や日常生活で最も一般的に使用される材料の1つとなり、それに対応する金型や成形プロセスもより多様化しています。
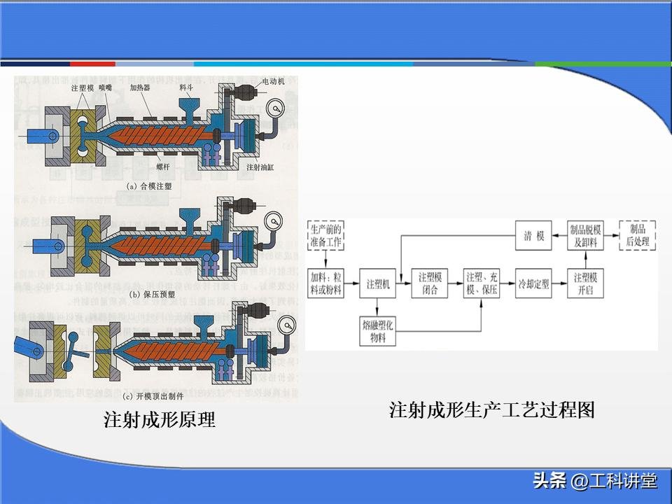
最も広く使用されているのは射出成形、つまり射出成形です。その中心原理は、粒状または粉末状のプラスチック原料を射出成形機の高温バレルに供給し、原料を加熱して溶かして粘性のある流動状態にすることです。スクリューを高圧で押すと、溶融プラスチックが低温で閉じた金型に素早く射出されます。圧力を保持し、冷却し、成形した後、金型を開いて金型キャビティとまったく同じプラスチック部品を得ることができます。私たちが日常的に使用しているプラスチック製の洗面器や携帯電話の筐体、おもちゃの筐体などのほとんどは射出成形によって作られた製品です。完全な射出成形金型の中核構造には、成形部品、注入システム、ガイド機構、排出機構、温度調整システムなどが含まれます。各部品は、プラスチック部品の最終品質に直接影響します。
通常、射出成形に加えて、より一般的に使用されるプラスチック成形プロセスには、圧縮成形、圧力射出成形、押出成形および中空ブロー成形が含まれます。このうち、圧縮成形と射出成形は主に電化製品に使用されるベークライト部品などの熱硬化性プラスチックを対象としています。押出成形は、プラスチックパイプ、板、異形材など、断面形状が変化しないプラスチック部品を連続生産するのに適しています。生産効率が比較的高く、金型構造も比較的単純な成形法です。中空ブロー成形は、主にペットボトルやプラスチック樽などの各種中空容器の製造に使用されます。
実際、スタンピング金型であろうとプラスチック金型であろうと、中心となるロジックは、精密なキャビティ構造を通じて原材料に一定の形状とサイズを与えることです。さまざまなプロセスの選択は、基本的に、さまざまな材料特性、製品構造、生産バッチに適応するために行われます。金型業界に携わり始めたばかりの場合、これら 2 種類の中核金型の基本ロジックを理解することで、金型業界への扉が大きく開かれます。
金型の基礎については、PPT の配布資料で紹介されています。記事の最後には、PPT 配布資料のソース文書と詳細な役立つ情報が記載されています。













































見出し記事ページの内容が限られているため、配布資料 PPT の一部のみが表示されます。

PPT 配布資料のフルバージョン + 拡張された実践的なコンテンツ













暂无评论内容